Así puedes medir gratis tus ejercicios
Este año me he propuesto un reto relacionado con algo en lo que el año pasado fallé estrepitosamente: salir a correr. Como anteriormente me fue tan mal, el reto de este año es salir todos los días por poco que sea.
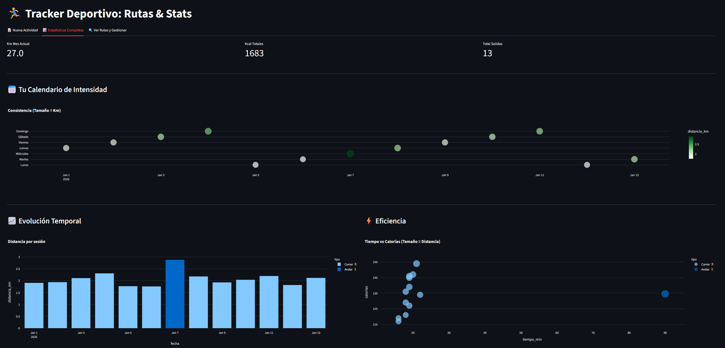
Y claro, para poder sacar conclusiones, necesito datos.
En el caso del fitness, hay infinidad de aplicaciones, tantas que personalmente me satura ponerme a comparar. Y la gran mayoría son freemium (o directamente prémium).
Así que para poder tener mis datos a mano y de manera gratuita poder pasarlos luego por los filtros que yo quiera, estoy utilizando la siguiente combinación:
- Utilizo la app Runkeeper en el teléfono para medir los datos de las carreras.
- Utilizo mi propia app donde guardo los datos de cada día y puedo ver gráficos, comparaciones, etc.
La ventaja de generar mi propia base de datos es que en cualquier momento puedo modificar el código para añadir, cambiar o borrar nuevos campos, y poder sacar estadísticas y conclusiones en bloque.

Poder añadir campos a posteriori no es ninguna tontería. Por ejemplo, el otro día para no forzar decidí cambiar la carrera por un paseo, y se me olvidó usar la app. Así que añadí la opción de andar y un mapa interactivo en el que poder "pintar" un recorrido, y que en base a ese recorrido y la opción que hayas elegido (correr o andar), te calcule las calorías quemadas:

Mi idea es poder coger luego la base de datos completa y poder usarla para hacer preguntas a la IA.